ypllt.net论坛春风阁(全国信息)

MVR蒸发器_多效蒸发器_三效蒸发器厂家
当前位置:首页>>康景辉动态>>蒸发器百科

(图)四效蒸发器工作原理和工艺流程详解

来源:本站日期:2019-01-30 03:06:00 浏览:19881
       在工业生产中,为了减少加热蒸汽的消耗,一般会采用多效蒸发,然而在实际应用中,使用较多的为三效蒸发器、四效蒸发器。但是多效蒸发的操作和设计都会遇到各种各样的实际情况,今天小编以四效蒸发器为例和大家一起聊聊,四效蒸发器工作原理及工艺流程。
四效蒸发器
       我们先来一起了解一下多效蒸发器的来源、工作原理及工艺流程。
       多效蒸发器概述
       多效蒸发器是由原始的蒸发釜转变而来,目的是为了逐渐减少能源消耗。多效蒸发器是利用一效产生的二次蒸汽为二效提供热源,以达到节能的目的,多效可以回收部分的二次蒸汽,效数越多,回收的二次蒸汽也就越多。
       多效蒸发工艺是传统的较为安全、稳定的蒸发结晶设备,一般不受制于废水的盐组分,也不受制于废水的沸点升高限制,因此利用比较广泛。
       多效蒸发器的工艺流程:可以有顺流、逆流、平流、错流等。同时如果多效配合喷射热泵使用组成TVR,多效蒸发器也可以有组合工艺:多效+强制循环,多效+降膜工艺等。
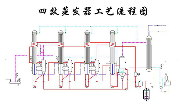
       下图:四效蒸发器工艺流程图
四效蒸发器工艺流程图
       四效蒸发器工作原理
       四效蒸发器是在真空的状态下,利用一定抽气量的真空泵对系统进行抽真空,抽取系统中的不凝体,使系统处于负压状态,实现低温蒸发。同时能够利用一效的二次蒸汽,并对二效进行加热。二效产生的二次蒸汽被三效利用,三效产生的二次蒸汽给四效进行加热,四效产生的二次蒸汽被冷凝处理。物料浓缩被排出系统配合客户要求结晶或者出盐。
       使用四效蒸发工艺能够大大降低相关蒸汽的消耗,并降低生产产品冷凝时所承受的负担,既可以提供工作的效率,也可以减少冷却水的消耗。
       四效与强制循环组合工艺的优势:
       青岛康景辉针对复杂成分的废水一般常采用强制循环蒸发工艺,该多效与强制循环蒸发组合工艺具有以下优势:
       优势1:料液在外力作用下保证较高的流速,在加热室内做强制剧烈湍流运动,能够增大传热系数,同时对换热面形成冲刷,对于处理无机盐非常有利。在加热器和结晶器之间,通过高度差形成适当的静压头,保证换热器内不发生相变,也就是说换热器内不汽化,汽化只发生在结晶器内,这样加热器的结垢周期就得以延长。而其他类型的蒸发系统,如升膜、降膜、自然循环蒸发系统、卧式喷淋、水平管降膜都必然存在结垢周期短的问题。
       优势2:针对此类蒸发设备来说,青岛康景辉设计的结构都比较紧凑,使用时所占的面积一般也都比较小,布局流畅。完善的工艺设计能够保证运行的稳定性连续性,以及安全性。在设计前期针对水质情况准确的测量分析,在蒸发过程中,它往往都是通过使用相关的物料对其进行循坏加热,使其在管道内流动的速度有一定的提升,这样所加工出来的产品受热也都会比较均匀,并且也可有效地防止干壁的现象发生。
       优势3能耗方面,随着效数的增加蒸汽耗量将逐渐减少,节约能耗成本更低。例如:四效蒸发一吨水消耗的蒸汽量是0.35t,三效蒸发系统蒸发一吨水消耗的蒸汽量是0.45t,如果是二效则消耗约0.65t,单效的消耗约为1.25t。由此可见效数越高能耗成本将越低。
       经上述分析传统四效蒸发器的原理及能耗情况可知,青岛康景辉所采用的多效和强制循环组合工艺相较于传统多效蒸发器来说,更有助于设备的稳定性及节能性,同时防堵、防结垢方面较其更有优势。
       青岛康景辉所设计的四效蒸发器目前广泛应用于橡胶助剂行业,有需要的可以点击《四效蒸发结晶器处理含硫酸钠废水案例》查看。
首页
工程案例
产品中心
一键拨号